Оповещения TradingView — это мгновенные уведомления о том, что рыночные условия стали соответствовать вашим заданным критериям. Представляем пошаговое руководство по настройке оповещений с TradingView. Они будут отображаться на веб-сайт или в приложение Bybit Kazakhstan в режиме реального времени.
Обратите внимание:
— Вы должны перейти на TradingView Essential, чтобы получить доступ к этой функции.
— Пожалуйста, НЕ делитесь своим URL веб-хуком с другими, так как вы можете получать ложные/мошеннические сообщения.
— Все полученные оповещения Trading View отправляются только от имени настроек пользователя и не связаны с платформой Bybit Kazakhstan.
Шаг 1: Вы можете получить URL веб-хук с Bybit Kazakhstan одним из следующих способов:
-
через Оповещения с TradingView в верхней правой части графика
-
Нажмите Оповещения TradingView в верхнем правом углу графика.

-
Откроется окно Оповещения TradingView. Нажмите на Настроить оповещение TradingView и выберите Копировать URL, чтобы получить URL веб-хук с Bybit Kazakhstan.

-
Через Оповещения TradingView в разделе Аккаунт и безопасность
-
Нажмите на значок профиля в правом верхнем углу панели навигации, выберите Аккаунт и безопасность и перейдите на страницу Аккаунт и безопасность. После этого выберите Оповещения TradingView.
-
Нажмите Скопировать URL, чтобы получить URL веб-хук с Bybit Kazakhstan.

Совет: чтобы быстро получать оповещения TradingView, убедитесь, что вы скопировали и вставили наш шаблон (exchange={{exchange}}, ticker={{ticker}}, price:{{close}}, [в это поле можно добавить сообщение]) в поле сообщения для оповещения. В противном случае ваши оповещения TradingView могут быть отправлены во вкладку Неизвестное.

Вкладка Другое: если вы используете графики других бирж, оповещения могут попадать во вкладку Другое, где будут представлены оповещения по стратегии с других бирж.
Вкладка Неизвестное: если в поле сообщения не ввести exchange={{exchange}}, оповещения могут попадать во вкладку Неизвестное.
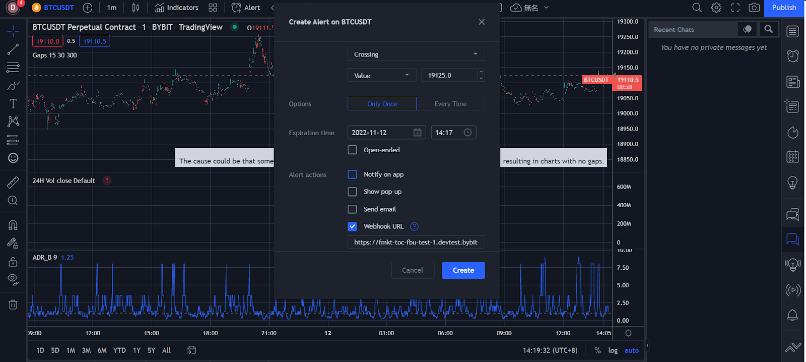
Шаг 2: Через URL веб-хук с Bybit Kazakhstan можно настроить оповещения TradingView в категориях Цена, Индикатор и Пользовательский график.
-
Оповещение о цене
-
Нажмите на Оповещения в меню навигации.
-
В окне Создать оповещение задайте свои предпочтения, такие как: триггерная цена, частота срабатывания, срок истечения, канал получения оповещений, сообщение и др.
-
Проверьте правильность всей указанной информации и нажмите Создать.

Оповещение о цене успешно создано.
Историю оповещений можно посмотреть на странице Оповещения в правой части страницы TradingView. Чтобы отредактировать параметры или удалить оповещение, нажмите на иконку настроек или удаления в соответствующем навигационном меню оповещения.

-
Оповещение об индикаторах
-
Нажмите на Индикаторы в меню навигации.
-
Нажмите на значок трёх точек в колонке индикаторов в правой части страницы и выберите Добавить индикатор/стратегию.

-
В окне Создать оповещение задайте свои предпочтения, включая способ срабатывания, срок истечения, канал получения оповещений, сообщение и др.

-
Проверьте правильность всей указанной информации и нажмите Создать.
Оповещение об индикаторе успешно создано.
Историю оповещений можно посмотреть на странице Оповещения в правой части страницы TradingView. Чтобы отредактировать параметры или удалить оповещение, нажмите на иконку настроек или удаления в соответствующем навигационном меню оповещения.

-
Оповещение о пользовательском графике
-
Чтобы нарисовать на графике линии тренда, каналы и многое другое, выберите иконку Линия тренда в левой части страницы.

-
Правой кнопкой мыши нарисуйте линию тренда или канал, после чего нажмите Добавить оповещение на увеличенную линию.

-
В окне Создать оповещение задайте свои предпочтения, включая способ срабатывания, срок истечения, канал получения оповещений, сообщение и др.

-
Проверьте правильность всей указанной информации и нажмите Создать.
Оповещение о пользовательском графике успешно создано.
Историю оповещений можно посмотреть на странице Оповещения в правой части страницы TradingView. Чтобы отредактировать параметры или удалить оповещение, нажмите на иконку настроек или удаления в соответствующем навигационном меню оповещения.

Эти оповещения будут отправляться на ваш аккаунт Bybit Kazakhstan, и вы будете моментально видеть их в процессе торговли на сайте или в приложении Bybit Kazakhstan.
Десктоп-версия Bybit Kazakhstan: детали оповещений можно посмотреть в разделе Оповещения TradingView (в Анонсах) в нижнем правом углу на странице торговли Bybit Kazakhstan.


Приложение Bybit Kazakhstan: после срабатывания настроенных оповещений TradingView вы будете получать push-уведомления.

После настройки оповещений вы будете получать их в режиме реального времени как в приложении, так и на сайте.
Включение/отключение оповещений TradingView
Чтобы получать оповещения, необходимо включить функцию уведомлений в десктоп-версии и/или в приложении Bybit Kazakhstan.
Десктоп-версия Bybit Kazakhstan: чтобы попасть на страницу Предпочтения, нажмите на кнопку Настройки в верхнем правом углу страницы торговли. Во вкладке Торговать включите Оповещения TradingView.

Приложение Bybit Kazakhstan: нажмите на Настройки на странице профиля и выберите Уведомления. Затем включите Оповещения TradingView в разделе Рыночные оповещения.

