В этой статье объясняется, как работает комиссия за финансирование на Bybit Kazakhstan, в том числе как она рассчитывается, взимается и отображается, а также как просматривать записи и управлять уведомлениями.
Что такое комиссия за финансирование
Когда взимается комиссия за финансирование
Как списывается комиссия за финансирование
Как рассчитывается комиссия за финансирование
Инверсные бессрочные контракты
Бессрочные USDT контракты
Бессрочные USDC контракты
Как просмотреть записи о комиссиях за финансирование
Как подписаться на напоминания о комиссии за финансирование и управлять ими
Как подписаться на уведомления о лимитах комиссии за финансирование
Что такое комиссия за финансирование
Финансирование — это механизм, предназначенный для поддержания цены бессрочных контрактов Bybit Kazakhstan в соответствии с глобальной спотовой ценой. Он работает аналогично стоимости удержания позиции с кредитным плечом и сопоставим с процентной ставкой в спотовой маржинальной торговле.
Комиссии за финансирование перечисляются напрямую между держателями лонг- и шорт-позиций в каждый момент финансирования. Трейдеры платят или получают комиссию за финансирование, только если у них есть открытые позиции в этот момент.
В периоды высокой волатильности рынка Bybit Kazakhstan может корректировать лимиты ставки финансирования для стабилизации цены бессрочных контрактов.
Когда взимается комиссия за финансирование
У каждой торговой пары могут быть разные интервалы финансирования и лимиты ставки финансирования.
Например, если для контракта используется 8-часовой интервал финансирования, финансирование будет происходить в:
- 12AM UTC
- 8AM UTC
- 4PM UTC
Когда ставка финансирования положительная, держатели лонг-позиций платят держателям шорт-позиций. Когда ставка финансирования отрицательная, держатели шорт-позиций платят держателям лонг-позиций.
Трейдеры платят или получают комиссию за финансирование, только если у них есть открытые позиции в момент финансирования. Если позиция полностью закрыта до момента финансирования, комиссия за финансирование не взимается и не выплачивается.
Если ставка финансирования бессрочного контракта достигает установленного верхнего или нижнего предела во время расчёта, система автоматически переключит частоту расчётов на один раз в час, чтобы лучше отражать рыночные условия в режиме реального времени. Будущие лимиты ставки финансирования и частота расчётов могут динамически корректироваться без отдельных анонсов.
Чтобы просмотреть текущий интервал финансирования или лимиты ставки финансирования, перейдите по ссылке.
Как списывается комиссия за финансирование
Комиссия за финансирование списывается с доступных средств трейдера. Если доступных средств недостаточно:
- Комиссия за финансирование будет списана с начальной маржи позиции.
- Цена ликвидации приблизится к цене маркировки, и риск ликвидации может возрасти (применимо только к режиму изолированной маржи).
Трейдерам рекомендуется поддерживать достаточный баланс доступных средств для снижения риска ликвидации.
Примечание: Из-за сложности расчёта комиссии за финансирование системе может потребоваться несколько секунд для завершения всех обменов комиссиями за финансирование между покупателями и продавцами на платформе. В результате открытие или закрытие позиции в течение 5 секунд до или после момента финансирования не гарантирует, будет ли позиция включена в этот цикл финансирования. Bybit Kazakhstan не предоставляет возмещения в таких случаях, поскольку контрагент по сделке также заплатил или получил соответствующую комиссию за финансирование.
Как рассчитывается комиссия за финансирование
Ставка финансирования состоит из двух компонентов: процентной ставки (I) и среднего индекса премиума (P). Полученная ставка финансирования затем применяется к стоимости позиции для определения комиссии за финансирование, подлежащей уплате или получению в момент финансирования.
Подробное объяснение расчёта ставки финансирования см. в статье «Введение в ставку финансирования».
Бессрочные USDT контракты

Используя пример, показанный на скриншоте выше, держатели лонг-позиций заплатят комиссию за финансирование в размере 0,01% держателям шорт-позиций.
Комиссия за финансирование рассчитывается следующим образом:
Комиссия за финансирование = Стоимость позиции × Ставка финансирования
Стоимость позиции = Количество контрактов × Цена маркировки
Пример
Трейдер А удерживает лонг-позицию на 10 контрактов BTC. Во время финансирования цена маркировки составляет 8000 USDT, а текущая ставка финансирования — 0,01%.
Сначала рассчитаем стоимость позиции:
Стоимость позиции = 10 × 8,000 USDT = 80 000 USDT
Далее рассчитаем комиссию за финансирование:
Комиссия за финансирование = 80 000 USDT × 0,01% = 8 USDT
Поскольку ставка финансирования положительная (0,01%), держатели лонг-позиций платят держателям шорт-позиций. Таким образом, трейдер А заплатит комиссию за финансирование в размере 8 USDT, а держатель шорт-позиции с таким же количеством контрактов получит 8 USDT.
Бессрочные USDC контракты

В примере, показанном на скриншоте выше, держатели лонг-позиций, которые удерживают позиции во время финансирования, заплатят комиссию за финансирование в размере 0,01% держателям шорт-позиций.
Комиссия за финансирование рассчитывается следующим образом:
Комиссия за финансирование = стоимость позиции × ставка финансирования
Стоимость позиции = количество контрактов × цена маркировки
Пример
Трейдер А удерживает лонг-позицию на 10 контрактов BTC. Во время финансирования цена маркировки составляет 50 000 USDC, а текущая ставка финансирования — 0,01%.
Сначала рассчитаем стоимость позиции:
Стоимость позиции = 10 × 50 000 USDC = 500 000 USDC
Далее рассчитаем комиссию за финансирование:
Комиссия за финансирование = 500 000 USDC × 0,01% = 50 USDC
Поскольку ставка финансирования положительная (0,01%), держатели лонг-позиций платят держателям шорт-позиций. Таким образом, трейдер А заплатит комиссию за финансирование в размере 50 USDC, а держатель шорт-позиции с таким же количеством контрактов получит 50 USDC.
Инверсные бессрочные контракты

В примере, показанном на скриншоте выше, примерно через 8 часов держатели лонг-позиций заплатят комиссию за финансирование в размере 0,01% держателям шорт-позиций.
Комиссия за финансирование рассчитывается следующим образом:
Комиссия за финансирование = стоимость позиции × ставка финансирования
Стоимость позиции = количество контрактов ÷ цена маркировки
Пример
Трейдер А удерживает лонг-позицию на 10 000 контрактов BTCUSD. Во время финансирования цена маркировки составляет 8000 USD, а текущая ставка финансирования — 0,01%.
Сначала рассчитаем стоимость позиции:
Стоимость позиции = 10 000 ÷ 8000 = 1,25 BTC
Далее рассчитаем комиссию за финансирование:
Комиссия за финансирование = 1,25 BTC × 0,01% = 0,000125 BTC
Поскольку ставка финансирования положительная (0,01%), держатели лонг-позиций платят держателям шорт-позиций. Таким образом, трейдер А заплатит комиссию за финансирование в размере 0,000125 BTC, а держатель шорт-позиции с таким же количеством контрактов получит 0,000125 BTC.
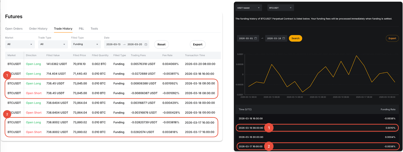
Как проверить записи о комиссии за финансирование
Записи о комиссии за финансирование можно проверить в истории торговли и журнале транзакций на Едином торговом аккаунте (ЕТА).
Через историю торговли
В раскрывающемся меню Ордера на верхней навигационной панели выберите Ордер на Едином торговом аккаунте → Фьючерсы → История торговли. Затем в столбце «Тип исполнения» установите значение Финансирование, чтобы проверить ставки комиссии за финансирование и торговые комиссии.
Обратите внимание: если ставка комиссии и комиссия положительные, это означает, что вы заплатили комиссию за финансирование. Если оба значения отрицательные, это означает, что вы получили комиссию за финансирование.

Пример:
Предположим, что трейдер А удерживает лонг- и шорт-позиции по BTCUSDT. Записи о комиссии за финансирование, показанные в истории торговли, будут выглядеть следующим образом:
1. Mar 18, 2026, 8AM UTC (ставка финансирования: 0,0010%)
- Положительная ставка комиссии (в том же направлении, что и ставка финансирования) отображается для лонг-позиции, указывая на то, что трейдер заплатил комиссию за финансирование.
- Отрицательная ставка комиссии (в противоположном направлении от ставки финансирования) отображается для шорт-позиции, указывая на то, что трейдер получил комиссию за финансирование.
2. 17 марта 2026 г., 17:00 UTC (ставка финансирования: -0,0038%)
- Отрицательная ставка комиссии (одинаковое направление со ставкой финансирования) отображается для лонг-позиции, что означает, что трейдер получил комиссии за финансирование.
- Положительная ставка комиссии (противоположное направление ставке финансирования) отображается для шорт-позиции, что означает, что трейдер уплатил комиссии за финансирование.
Для наглядности см. скриншот ниже.

Через журнал транзакций
Перейдите в журнал транзакций ЕТА и установите тип транзакции «Расчёт по ставке финансирования». В столбце «Финансирование» можно посмотреть уплаченную или полученную комиссию за финансирование за каждый период финансирования.

Как подписаться на уведомления о лимитах комиссии за финансирование
Чтобы получать уведомления, когда ставка финансирования выходит за пределы указанного диапазона или достигает определённого верхнего или нижнего лимита, выполните следующие действия.
Перейдите на страницу торговли для нужной торговой пары и нажмите на раздел «Ставка финансирования» над графиком.
Появится всплывающее окно с подробной информацией о ставке финансирования. В нём можно включить push-уведомления и установить предпочтительный диапазон уведомлений о ставке финансирования.

